电控柜、电控箱、配电柜、智能采集箱

17621373358 021-36415602

成套方案 您的当前位置: 首页 > 成套方案 > 北京航天动力科技研究院3x所项目

北京航天动力科技研究院3x所项目

来自:上海日腾工业控制设备有限公司 发布日期:2019/4/12 浏览统计:6157

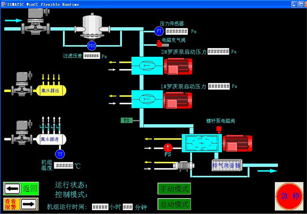
北京航天动力科技研究院31所空气动力测试和内控机组控制系统,采用欧姆龙CSIG-CPU67L1系列,CPU加CSIW高性能模块,人机界面操作员站,控制14台真空机组,蔗农压力与机组辩护状态可视化擦组。

  相关图片
上海日腾工业控制设备有限公司 沪ICP备09005836号-2
服务热线:17621373358、021-36415602、021-36415603、021-36415605
地址:上海市嘉定区前曹公路485号5号厂房 传真:021-36415621 【工商营业执照信息公示